如何避免一亿元被挪用的风险?金智维“老板钱袋子”扫除资金管理盲区
近日,一则新闻消息在财经圈引起了不小的震动:某知名品牌子公司内部人员利用职务之便,挪用1亿元资金,公司不得不紧急冻结9亿元账户资金以防风险扩散。短时间内,涉案及冻结资金总额超过10亿元,监管迅速介入,公司高管层也被推上风口浪尖。

这则新闻再次为企业资金安全管理敲响了警钟。在实际经营中,不少企业老板对资金状况的掌控仍然停留在“间接获取”的阶段:多个银行账户余额往往需要人工手动汇总;流水数据分散在不同网银系统,需要人工逐一下载;一旦出现异常交易,往往是在对账或复盘时才被发现。至于想看一份完整的资金分析,还需要财务从ERP导数、在Excel里反复整合、再加工成图表。
久而久之,就形成了几个典型问题:数据获取依赖人工,流程繁琐且耗时;数据在多系统之间流转,准确性难以保障;更关键的是,资金变化无法被实时感知,管理层看到的,往往是“已经发生过的结果”。
资金是企业最核心的资源,而这种“看不全、看不快、看不准”的状态,本身就是风险的放大器。
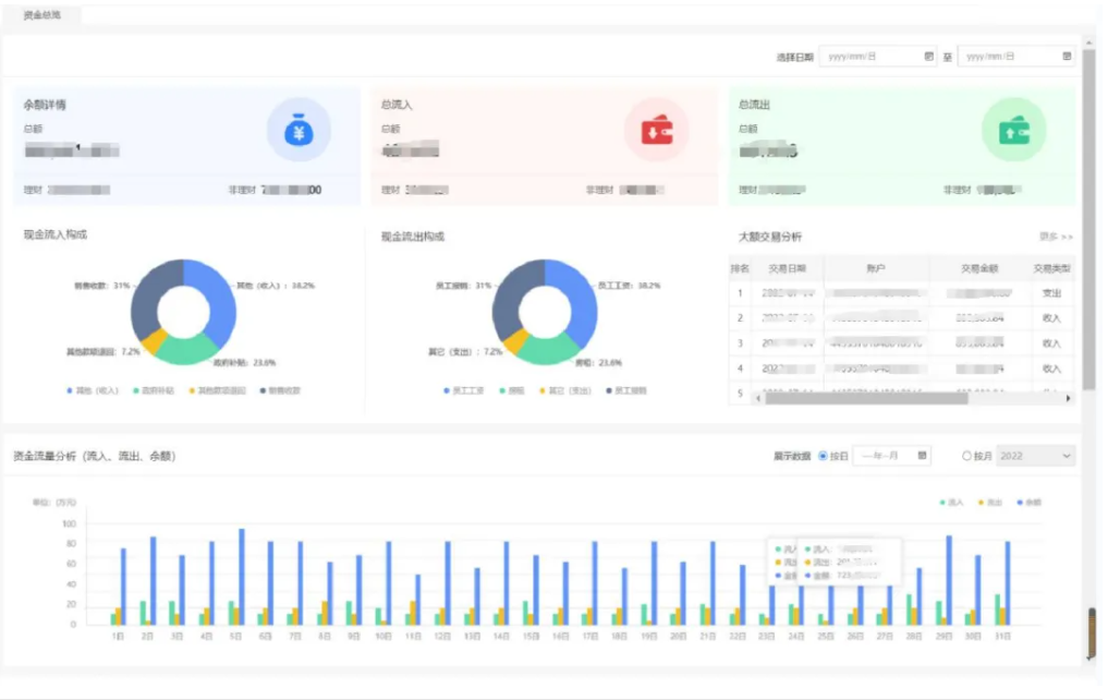
一、老板钱袋子:让资金从“事后统计”走向“实时掌控” 针对这类长期存在的资金管理难题,金智维推出了“老板钱袋子”,从管理层视角出发,重新构建资金获取、分析与监控方式。它的核心,就是用AI数字员工去完成原本分散、重复且高度依赖人工的数据获取与处理工作。 系统可以自动登录各个银行网银,持续抓取账户余额、流水、回单、对账单等数据,并通过OCR等技术进行识别与标准化处理,将不同来源的数据统一沉淀下来。原本需要人工逐一整理的数据,现在变成系统自动、稳定地产出。 这一步改变的是“数据从哪里来”的问题,而在此基础上,资金管理的方式,也随之发生变化。 二、直观图表,一眼看懂资金全貌 在过去,资金分析往往是人工“做出来”的,而现在,可以是“直接看到的”。 在老板钱袋子中,资金总览以图表形式直观呈现:资金来源结构、占用分布、变动趋势、同比情况等信息被统一展示,管理层无需再等待报表生成,只需打开系统或手机,即可掌握整体资金情况。 同时,系统会自动生成资金日报,对每日资金流入流出、余额变化及关键指标进行汇总,让企业从阶段性复盘转向连续性观察。从此,决策所依赖的数据,不再滞后于业务本身。 三、移动端随身携带,资金动态“掌上可见” 资金管理过去有一个隐形限制,就是必须“等人、等时间”,而老板钱袋子移动端的接入,直接改变了这一点。 无论是出差途中,还是会议间隙,管理层都可以通过手机随时查看账户余额、流水明细和资金变化情况。原本需要电话沟通、临时整理的数据,现在可以即时获取。资金不再停留在系统后台,而是成为随时可见的信息流,这对于提升管理反应速度尤为关键。 四、风险可控,从“事后发现”到“过程监测” 在很多资金风险事件中,真正的问题并不是无法追溯,而是发现得太晚。 老板钱袋子在资金可视化之外,进一步强化了对异常行为的监测能力。系统会对银行流水进行持续跟踪,一旦出现异常交易特征,可以及时提示,帮助企业提前识别潜在风险。与此同时,多银行Ukey也可以实现统一集中管理,通过权限控制与操作留痕机制,减少分散管理带来的安全隐患。这意味着,资金管理不再只是“看清数据”,而是开始具备“看住风险”的能力。 降本增效,财务从数据搬运走向价值创造 在传统模式下,大量财务工作耗费在数据下载、整理与加工上,这些工作重复性高、价值密度低,却又不可或缺,当这些环节由AI数字员工接管后,财务团队可以从繁琐操作中解放出来,将精力转向分析、决策支持等更具价值的工作,企业得到的不只是效率提升,更是管理能力的整体升级。 在数字经济加速发展、合规与风险管理要求不断提升的当下,资金安全已不再只是财务部门的职责,而是关乎企业稳健经营与长期发展的核心能力。如何借助数字化技术提升资金透明度、强化过程管控、前移风险识别,正成为企业必须面对的关键课题。 通过老板钱袋子,企业能够真正看清资金、看住风险,从而构建起更加稳定、可控的运营基础,使资金从被动记录的结果,转变为可持续感知、动态管理的核心资源。这种能力的演进,也正在从单点应用走向基础能力,推动资金、流程与业务的深度融合,持续提升企业乃至行业的运营效率与风险防控水平。 面向未来,金智维将持续深耕自动化与智能化技术,推动AI与业务场景的深度融合,帮助更多企业打通数据孤岛、重构管理流程、提升决策能力。在复杂多变的经营环境中,为企业构建更加稳固的数字化底座,让资金更透明、管理更可控,助力企业实现长期稳健发展。
